I've been watching Wingbits for a while now. They're a new DePIN rewarding you for tracking commercial and private planes, and some parts of the project remind me of the early days of Helium, back when I wrote the original Rough Guide for Helium. Wingbits is a project that allows you to choose your hardware and that rewards you for providing "better" service. In the early days of Helium I gained a significant advantage by trying to provide the absolute best service over just sticking a Hotspot in a window. I *think* the same kind of thinking will be useful for Wingbits.

First, let's go through what Wingbits is. Wingbits rewards you for placing hardware (a small computer like a Raspberry Pi connected to a radio receiver and an antenna) and receiving automatic transmissions from most commercial aircraft regarding where they are and how fast they're going. If you want to fast forward and just buy the gear now because you're all excited, skip ahead here. Just remember to come back here and keep reading.
The transmissions you'll capture are called ADS-B, or Automatic Dependent Surveillance - Broadcast. They provide the GPS location, altitude, ground speed, and other information about an aircraft. This transmission is public, and can be received by anyone. It is more accurate than radar, and is required for most aircraft in the US.

Basically, ADS-B is a way for an aircraft to say, "Hey, I'm here, I'm going this fast, at this altitude; DON'T HIT ME!"
Like all DePINs, in return for you setting up the hardware and passing data, in this case ADS-B data through Wingbits, you receive tokens. Those tokens can be traded for other currency.
Ok, so why has Wingbits particularly caught my attention? Because unlike many other DePIN projects, you can build your own hardware, you can make that hardware better, and better hardware means potentially more tokens.
Now, NONE OF THIS IS FINANCIAL ADVICE, so don't go spending money just because you read about it on some guy's blog on the internet. Do your own research before jumping in.
For me, Wingbits represents three opportunities: First, the challenge of building something in the radio world. Second, the chance to learn about something new. Third, the ability to write about this and share it with folks. All of those are super fun for me. Take careful note that earning tokens is NOT in my top three reasons for doing this. Yes, it's fun and a way to keep score, but for me that's about where it ends.
Before we get to how to build a rad ADS-B set up for Wingbits, let's talk about why this particular DePIN exists.
ADS-B data has traditionally been gathered and supplied by volunteer hobbyists. These are the kinds of nerds who just like finding things out and sharing what they know. For years, these hobbyists have provided the data they collect to a company called ADS-B Exchange for free; the company made it easy to see all the other information provided, and most hobbyists were satisfied with that arrangement.
Then, in January of 2023, ADS-B Exchange sold to JetNet for a reported $20,000,000. All of a sudden, the hobbyists who'd been providing free info realized that what they'd been doing had value. They just didn't know how to capture it. Enter Wingbits, an attempt to capture the value provided by hobbyists and return some of it to them for their contributions, using the DePIN model.
Ok, so HOW do you make the best possible setup? Let's approach this from two angles: What the network "wants", and how best to provide that.
Originally, the Wingbits teams licensed out hexes. If you bought one, you could earn from it; if you didn't, you couldn't. As the project grew, they decided to change that. I think I've scrubbed out references to "buying hexes" below, but keep in mind that at the end of the day, the person who provides the "best" coverage in a hex is likely to earn the most tokens.
Let's start with the size you'll have to cover. In the Wingbits Litepaper (a rough sketch of what the project is about), the rewards system is set up around hexagons from the Uber H3 system. The hex sizes are res 3, or about 4,600 square miles of area and about 73 miles between parallel edges. In the below view you can see those hexes.

There are 41,162 res3 hexes in the world, most of which are in the ocean and probably can't be covered. That leaves us earth-dwellers with about 15k hexes to populate. Each hexagon has a fixed amount of Wings tokens assigned to it daily. As of 08June2024, that number is 24.
Rewards in this system are directly tied to the quantity and quality of uploaded telemetry data
Wingbits SkyHex Medium article
These rewards may change over time. Please refer to Wingbits documentation for the latest.
Ok, what does that mean for you? Wingbits wants you to RELIABLY capture LOTS of HIGH QUALITY data. The better you do at any of those, the more you'll be rewarded.
So, let's do a couple of examples.
Wings Tokens Earning Example 1
You're out in Montana, all alone in your hex and you've deployed 1 antenna. Let's say you're trying to be awesome and keep this thing on all the time, for 100% uptime.
You'll earn: 100% uptime x 100% of data (you're the only antenna) x 24 Wings = 24 Wings/day.
Wings Tokens Earning Example 2
For this one let's imagine you're also in the hex I am, here in San Diego. You're committed to excellence (like me) but you've got janky internet, so you're not up all the time. Still, you're in a great location, so you actually capture 70% of the data to my 30%.
You'll earn: 70% of data x 24 Wings = 16.8 Wings/day.
Wings Tokens Earning Example 3
Worst case scenario here: You're in San Francisco. Aside from the excellent food and being in the heart of technological innovation, you've got some serious downsides; namely the number of people competing with you.
You're only capturing 15% of the unique data; the other antennas are just outcompeting you.
Available Wings: 15% x 24 = 3.6 Wings/day.
Important to Note: You Don't Need To Be Deployed In Your Hex
You just need to provide coverage for the hex you bought. You could live outside of it, or on the edge of it way up on a mountain, not actually have you antenna deployed inside the physical hex, and still be providing excellent coverage.
Now, HOW you capture that data is where I think the fun part comes in. Remember, you want to RELIABLY capture LOTS of HIGH QUALITY data.
RELIABLE means you've got a strong and fast internet connection so your hardware doesn't go down. I know some of you are going to use the WiFi side of the Raspberry Pi, and to be honest, that'll probably work fine. I'll be using an ethernet cable. I'm aiming to win, yo.
LOTS of data will depend on where you are as far as your "sightlines" to aircraft and where you place your antenna. I know, I know, it's easy to put it inside near your window and call it good. Just remember, if there's one person like me anywhere near you, they'll be putting that antenna up high where it has clear lines of sight everywhere, and they'll crush you. This is a contest, after all.
The other thing to remember with LOTS of data is where YOU are vs where your antenna will cover. In many cases you''ll have a range of over 100 miles, so even if you're in the middle of a hex (and you buy the one you live in) you could reasonably buy surrounding hexes and pick up traffic there.
HIGH QUALITY data is where we start to venture into the black magic of radio. You'll want to be capture exactly the right signal, and you'll want that signal to be clean and strong. Getting that combination will require an antenna tuned to the ADS-B frequencies. There are 2, the main one is 1090 MHz and the other one, much less used, is 978 MHz. I'll roll with one of each just to see what happens, although my focus is on 1090.
Just for clarity on that, the 1090 is the worldwide standard. 978 is US only, and really for smaller craft. I'll go after 978 because it's fun and I'm in the US. Most folks should focus on 1090.
The next part of high quality data, once you get a signal on a tuned antenna, is filtering out the "trash" around it. For that, you can use any number of filters. I've linked one that is fine below. If you want to go batshit crazy and get the custom-made pure glory, DM me. It probably doesn't make a difference, but I like nice stuff, so I bought one.
Third is an LNA, or Low Noise Amplifier. This is built into the gear linked below, so as long as you get that you don't need to worry much about it.
Now, I'm POSITIVE some radio-nerd will read this and point out how I could read the ADS-B off the UFOs on the backside of the moon if I just did [insert your favorite radio hack here]. That's what makes this fun; there's all kinds of stuff you can do to level up your game. Remember, this is just the Rough Guide. It'll get ya 80% there, and probably 95% if you buy everything below.
Gear List
You'll need at a minimum a small computer (Raspberry Pi), an SDR (radio receiver) and an antenna. Separate the Raspberry Pi from the SDR with a USB extension.
You may want to invest in nicer gear, although I'd caution against that unless you know what you're doing. I'll cover optimization in a later post; the first big step here is to use gear specific to 1090. I know, I know, you have some old Helium antennas laying around. It's true that they work, but it's like bringing a knife to a gun fight. You want to win, right?
If you want to support the Gristle King enterprise and say thanks for writing this blog, use the following Amazon referral links to get a basic set up.
[ninja_tables id="6525"]
If you want to spend more money for possibly better results, you can use this gear list:
[ninja_tables id="6685"]
Keep in mind that while the gear in the second table is "better" that may not help enough to offset the extra cost. I like doing things well, so I've basically used the second version, but it IS more expensive.
Build It
Build instructions are straightforward. I used Simeononsecurity's DeFli dual guide setup the first time. Then I cut out the DeFLI setup part and focused on Wingbits for mine. If you don't mind me assuming you know a bit about the Pi, here's what to do:
Start by "Registering an antenna" on your Wingbits account.

The ID will be the station name, something like "super-secret-scorpion".
Next, we'll turn to your Raspberry Pi.
- Set up your Raspberry Pi, connecting your SDR Navflight stick to the Pi using the USB extension cable, then the SDR to your antenna. If you bought the filter, put that between the SDR stick and the Pi. It'll look like this, from the top: Antenna, filter, SDR stick, USB extension, Raspberry Pi.
- Flash an SD card with RaspOS Lite. Use the Gear settings to enable SSH, set the hostname, and timezone. Fancy.
- Insert the SD card in the Pi and power it up.
- SSH in and run the command found in your Wingbits dashboard, something like this:
curl -sL https://gitlab.com/wingbits/config/-/raw/master/download.sh | sudo bash
You'll probably find that the first time you run this code you'll get an error at the end, something like
vector is active. ?
readsb is inactive. Waiting 5 seconds...
readsb is still inactive.
Just reboot and install again. Yeah, I know, a little janky. Hopefully you won't have to do this, but as of November 5th 2023, that's what I had to do. By the way, I was able to get mine working on PoE with a splitter that was 5V and 2.5A.
You'll be asked for your "antenna ID" once that finishes. You got the antenna ID in the first step, remember? It was something like super-secret-scorpion. Make sure you include the dashes!
- Set up your location using YOUR coordinates, not the 33/-115 ones below. You can use Google Earth or latlong.net to find yours.
sudo readsb-set-location 33.67854 -115.12356
You CAN set autogain if you'd like, but I'd recommend against it.
Troubleshooting isn't particularly easy or clear, and I've found that most times if you just check your connections (Pi-Dongle-antenna) and then reboot a few times, it all works.
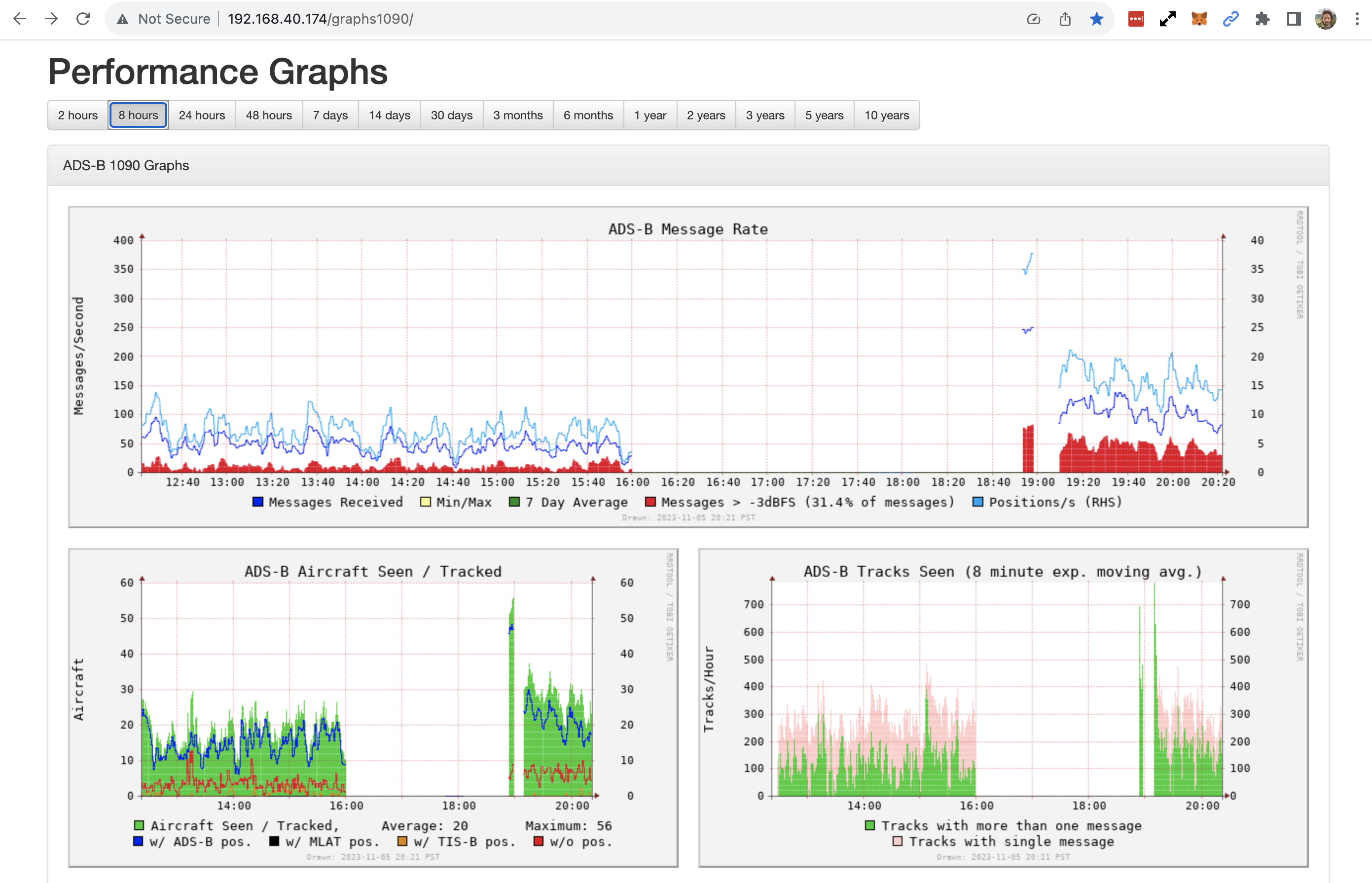
Weidehopfs Tar1090 and Graphs1090 are included, so you can see what's working by going to http://192.168.x.yy/tar1090 and http://192.168.x.yy/graphs1090 making sure to replace the .x.yy with whatever your appropriate details are.
The Tar1090 is a cool local (hosted on your Pi or whatever computer you use) interface to see what flights are being tracked. It's fun to watch. It looks like this:

I've written up a tutorial on how to get a little more out of Tar1090 than just the basic install, if you want to do that, go here.
Graphs1090 gives you some more stats to geek out on. If you want to go deeper into it, check out this article.
I expect within the next few months we'll significant improvements in both of these regarding testing antennas and setups and how it effects token earnings. Here you can see where I went offline for a few hours as I moved from a test rig inside on my desk up to the roof, with an accompanying bump in stats.

Ok, that should do it! As a teaser, I've heard that these things use 40-60 GB a month, so an off-grid setup might be something fun to explore, although as a long-lasting solution it's probably not the best move with current tokenomics if your goal is to maximize earnings.
In the meantime I'd strongly recommend joining the Wingbits Discord to learn more and stay up to date, please say "Hi" when you come in (I'm @gristleking in there). Huge thanks to @!simeononsecurity, @acci, and @gwosty on the Wingbits Discord for all their help with this. Now let's track some aircraft!
Airspace is broken up into several classes; you can think of them as areas where there is more or less control by "the tower". Class A is the most restricted, generally beginning at 18,000' above mean sea level and up to 60,000'. This is where commercial airlines, cargo operators like FedEx, and high performance aircraft fly.

ADS-B is also required in Class B airspace (all around your busy airports) and Class C airspace (less busy airports).
Wingbits For The Advanced User: Tar1090 - Gristle King - A Guide to DePIN - 11/8/2023
[…] written about the basics of Wingbits in a recent post; if you haven’t read that yet or you’re new to the project, take about 7 minutes and read […]
Scott Mitchell - 11/11/2023
So how am I paid for this? Is there a wallet that gets attached to the station name? Is there or will there be app like Helium that you will onboard the station in, and tie into a wallet that way? I currently feed ADS-B exchange, Flight Aware and Flight Radar 24 with 3 different units. 2 are home built Raspberry PI and 1 is bought from Flight Aware, so I don't think I can modily it.
Nik - 11/11/2023
No tokens yet, so no pay. Eventually they'll sort that out, you're still what we might call "uncomfortably early." :) You should be able to add in Wingbits to one of the Pi units, but I'm not sure.
Warren Bowman - 11/15/2023
I have spare helium miner sitting around. I understand it can be repurposed for Wingbits, would raspberry pi perform better, or is it more a question of antenna size/placement?
Nik - 11/16/2023
Hi Warren, the performance will be much more about antenna placement than what kind of Pi you're running. Does that help?
Wingbits Optimization: Graphs1090 Plus - Gristle King - A Guide to DePIN - 11/19/2023
[…] so ya caught the Wingbits bug and are willing to play the game just to see how good you can get? It’s fun to mess around […]
Cambo - 11/22/2023
Great post, thanks for the detailed intro! Are there any considerations for the antenna cable? I'm looking at a 25-30ft cable run from antenna to filter/stick to get the antenna high up on the roof. Heavy on Helium and this was a key factor for setting up the gear, e.g. LMR400+ for long cable runs to minimise signal loss. Can't see much of an impact for wingbits though as just receiving signal, no POC etc.
Nik - 11/22/2023
Yeah, cable loss will effect how much your rig can "hear". I'm using LMR400 for anything over a foot of run.
Baron Hall - 11/22/2023
Is there any work being done to shim Wingbits into an existing PiAware setups?
Nik - 11/22/2023
I think so; def. check in on the Discord, lots of folks are running multiple projects on a Pi there. Cheers!
Baron Hall - 11/26/2023
I found balena-ads-b which supports all the ADS-B feed sites, including Wingbits. It took me just a few hours to port my existing PiAware setup (since 2014) over to it and I am now feeding both from one install. I'd also recommend the FlightAware Pro Stick Plus as it includes the 1090 band pass filter for the same cost as your recommended SDR. Lastly, if you bother to also send the data to FlightAware, they upgrade your account to Enterprise level for free (a $99/month value), which is non trivial.
Pengo - 12/27/2023
Thank you for the clear instructions. One question, do the services restart automatically in case of power loss?
Nik - 12/28/2023
Mine usually do, but occasionally don't. I almost always check.
Derek - 1/13/2024
Hi Nik, Thanks for this! Will utilize your affiliate links. What do you think of this: https://www.amazon.com/ADSBexchange-com-RTL2832U-Antenna-Software-Industrial/dp/B09F2ND4R6/ref=sr\_1\_2?keywords=flightaware+pro+stick+plus&qid=1705194966&sr=8-2 Re: Lastly, if you bother to also send the data to FlightAware, they upgrade your account to Enterprise level for free (a $99/month value), which is non trivial. Would you be able to do that ONLY with their SDR or is that something you would setup in the Wingbits software?
DePIN – Infraestructuras Descentralizadas – Planeta Selene - 7/8/2024
[…] Wingbits es una startup innovadora con sede en Estocolmo que está revolucionando el seguimiento de vuelos mediante tecnología blockchain. La plataforma recompensa a la comunidad por configurar hardware que captura las transmisiones automáticas dependientes de vigilancia (ADS-B) de aeronaves comerciales. El ADS-B proporciona información detallada sobre la ubicación GPS, altitud, velocidad terrestre y otros datos de una aeronave, que es más precisa que el radar tradicional. La misión central de Wingbits es agregar datos de vuelo a nivel global para desarrollar modelos avanzados, como algoritmos de predicción de retrasos. 1thehub.io2depinhub.io3youtube.com4gristleking.com […]
Jim - 8/1/2024
Can't find a working discord invite on site or on X? Any help?
Nik - 8/1/2024
To Wingbits? Should be down at the bottom of their page; I just tried it, worked for me.
Jim - 8/1/2024
Wingbits yes, thanks for replying. I manually copied the invite into discord now and it has worked. Before was relying on browser invite and it kept failing.
Peter Kennedy - 8/2/2024
Would you be willing to build me a Wignbits station? I live in SD North County. I have my antenna installed and I have a Wingbits account. Please give me an estimate if possible.
Nik - 8/3/2024
Hey Peter, you can totally build one yourself. All the parts are listed on this page. If you run into any problems you can ping the Wingbits Discord. What has you most worried about the build?
Peter Kennedy - 8/8/2024
Hey Nik - You have more confidence in doing this than I do. I asked someone who regularly builds for Flightaware to build me a Wingbits. After a week he gave up, too hard for him. Everything with Raspberry Pi is Greek to me. Please let me know if you would and how much it costs. Sincerely, Peter
Nik - 8/8/2024
Hi Peter, hit me on email with "Wingbits build" in the subject. I'll get some more info and then get a price to you. My hope is that I can convince you to build it yourself, but if not, I'll have an option for you. Email is my first name, then gristleking.com.
shawn - 11/24/2024
What's your understanding of the latest rewards program from Wingbits for mainnet. Has it changed from the testnet rules? Latest from Wingbiits docs seem to conflict with your statement`You Don’t Need To Be Deployed In Your Hex`, they're FAQ mentions flagging stations that are located outside of their registered res6 hex - https://docs.wingbits.com/project/wingbits-faq My cursory understanding from browsing their docs on upcoming mainnet(starts Jan/2025) and using their HW, MGW310 or WB200, is that only one person can register a station in each res6, and the only requirement for registering is being the first to do it online and the station will have to be located in that res6 hex. Then each station can capture/report data from as many nearby re3 hexes around it as it can reach and get rewards that way. But that seems to imply only registered res6 stations will be allowed to participate and earn on mainnet. Maybe you can clarify/confirm, do you know if other stations can be deployed and live on mainnet and located in a res6 hex of which it is not the registered station but can still be able to earn rewards such as if it has a better antenna, etc? Wingbits says they will drop your res6 registration if your station reports outside the res6 hex, but it's not clear how that would be executed, as no one else can register for a res6 hex that is already registered. It seems confusing, maybe I am misunderstanding though, I want to get a station and be ready come Jan/2025, but not seeing an incentive as of now, what's the point for people to buy/build a station if the res6 hex you live in is already taken/registered? Seems like the product could have just followed a PoC proof of coverage model for station rewards instead to allow the network to dynamically use the best coverage overall rather than this registration process.
Nik - 11/24/2024
Yeah, this sounds right (first to register), but I'm not sure.
ROBERT SCHUITEMAKER - 2/12/2025
Seems Wingbits no longer does BYOD (bring your own device). They did for a while and then you needed to purchase a device to confirm your location but they no longer sell them. Pity as I already have a SDR feeding FlightRadar24 with ADSB data. I installed the Wingbits software and my site was marked as 'online' but GeoSigner was labelled N/A and Tar1090 didn't show flights. From what I read, and see on their map, you can share a res6 hex with another site, but not a res3 hex. I tried to claim my residence (street) but get the error "Hex already reserved or claimed", which sucks.
Nik - 2/12/2025
Yeah, BYOD is long over. I'd reach out to the team to see if your station might quality, though I don't think it will.